Enable tracing¶
This guide contains the steps to enable tracing with Grafana Tempo for your PostgreSQL K8s application.
Caution
This is feature is in development. It is not recommended for production environments.
Prerequisites¶
Enabling tracing with Tempo requires that you:
Have deployed a Charmed PostgreSQL K8s revision 292+
See How to deploy
Have deployed a ‘cos-lite’ bundle from the
latest/edgetrack in a Kubernetes environment
Deploy Tempo¶
First, switch to the Kubernetes controller where the COS model is deployed:
juju switch <k8s_controller_name>:<cos_model_name>
Then, deploy the dependencies of Tempo following this tutorial. In particular, we would want to:
Deploy the MinIO charm
Deploy the s3 integrator charm
Add a bucket in MinIO using a python script
Configure s3 integrator with the MinIO credentials
Finally, deploy and integrate with Tempo HA in a monolithic setup.
Offer interfaces¶
Next, offer interfaces for cross-model integrations from the model where Charmed PostgreSQL K8s is deployed.
To offer the Tempo integration, run
juju offer <tempo_coordinator_k8s_application_name>:tracing
Then, switch to the Charmed PostgreSQL K8s model, find the offers, and integrate (relate) with them:
juju switch <k8s_controller_name>:<postgresql_k8s_model_name>
juju find-offers <k8s_controller_name>:
Tip
Don’t miss the “:” in the command above.
Below is a sample output where k8s is the K8s controller name and cos is the model where cos-lite and tempo-k8s are deployed:
Store URL Access Interfaces
k8s admin/cos.tempo admin tracing:tracing
Next, consume this offer so that it is reachable from the current model:
juju consume k8s:admin/cos.tempo
Consume interfaces¶
First, deploy Grafana Agent K8s from the latest/edge channel:
juju deploy grafana-agent-k8s --channel latest-edge
Then, integrate Grafana Agent K8s with the consumed interface from the previous section:
juju integrate grafana-agent-k8s:tracing tempo:tracing
Finally, integrate Charmed PostgreSQL K8s with Grafana Agent K8s:
juju integrate postgresql-k8s:tracing grafana-agent-k8s:tracing-provider
Wait until the model settles. The following is an example of the juju status --relations on the Charmed PostgreSQL model:
Model Controller Cloud/Region Version SLA Timestamp
database k8s microk8s/localhost 3.5.4 unsupported 16:52:21Z
SAAS Status Store URL
tempo active k8s admin/cos.tempo
App Version Status Scale Charm Channel Rev Address Exposed Message
grafana-agent-k8s 0.40.4 active 1 grafana-agent-k8s latest/edge 93 10.152.183.226 no grafana-dashboards-provider: off, logging-consumer: off, send-remote-write: off
postgresql-k8s 14.13 active 1 postgresql-k8s 0 10.152.183.96 no
Unit Workload Agent Address Ports Message
grafana-agent-k8s/0* active idle 10.1.241.195 grafana-dashboards-provider: off, logging-consumer: off, send-remote-write: off
postgresql-k8s/0* active idle 10.1.241.197 Primary
Integration provider Requirer Interface Type Message
grafana-agent-k8s:peers grafana-agent-k8s:peers grafana_agent_replica peer
grafana-agent-k8s:tracing-provider postgresql-k8s:tracing tracing regular
postgresql-k8s:database-peers postgresql-k8s:database-peers postgresql_peers peer
postgresql-k8s:restart postgresql-k8s:restart rolling_op peer
postgresql-k8s:upgrade postgresql-k8s:upgrade upgrade peer
tempo:tracing grafana-agent-k8s:tracing tracing regular
Note
All traces are exported to Tempo using HTTP. Support for sending traces via HTTPS is an upcoming feature.
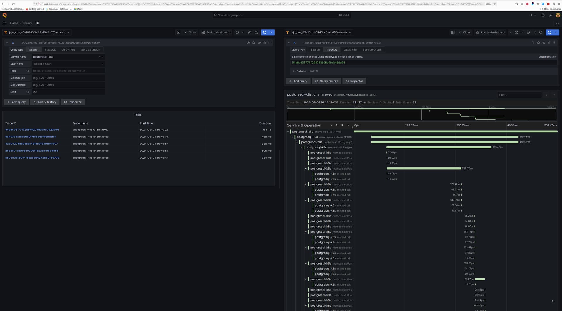
View traces¶
After this is complete, the Tempo traces will be accessible from Grafana under the Explore section with tempo-k8s as the data source. You will be able to select postgresql-k8s as the Service Name under the Search tab to view traces belonging to Charmed PostgreSQL K8s.
Below is a screenshot demonstrating a Charmed PostgreSQL K8s trace:

Feel free to read through the Tempo HA documentation at your leisure to explore its deployment and its integrations.